Analytics Engine and Digital Twin Reveal Buildings’ Hidden Energy Costs
Fault Detection and Diagnostics Illuminates Energy, Time, and Financial Savings
MATLAB and Simulink for Startups
More than 7,000 startups just like this one are accessing low-cost tools plus MathWorks engineering support and discounted training.
At three o’clock one Saturday morning, something strange happened on the MathWorks corporate Apple Hill campus. The kitchen’s exhaust system switched on. Nothing had actually triggered the fans and air handlers that normally keep the area clear of cooking smoke during daytime meal preparation for the light-filled cafeteria. The hoods just started pulling conditioned air straight out of the empty, modern building and out into the darkness.
“MathWorks is taking serious action on climate change. We’re committed to decarbonizing our operations and minimizing our impact on the environment.”
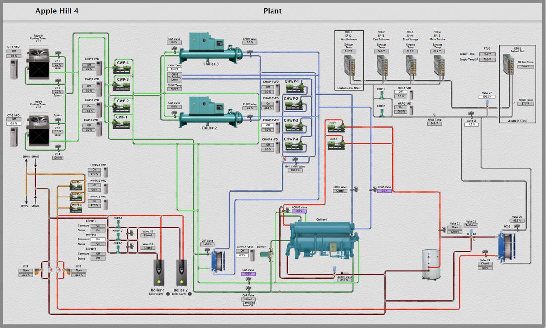
Apple Hill’s heating, ventilation, and air conditioning (HVAC) team had gone home for the weekend. While they were away, the software-as-a-service company, Clockworks Analytics, was performing fault detection and diagnostics (FDD) on a digital twin of the MathWorks building automation system, searching for potential issues. The software continuously monitors an extensive diagnostics library created in MATLAB® for spotting malfunctions, equipment not running according to its specifications, or equipment inefficiencies.
“Practically every building is broken in some way, but certain problems are more egregious than others,” said Siân Kleindienst, chief scientist for Clockworks Analytics and one of the company’s founders. “If you’re not monitoring it, sometimes you don’t notice.”
At Apple Hill, Clockworks Analytics monitors 30,000 points of information from the heating and cooling system, said Jeff Petersen, the senior energy engineer at MathWorks. “We’ve got great technicians, but they can’t look at everything 24-7. That’s not humanly possible,” he said. “FDD looks at all that data every five minutes and flags issues for us.”
Left undetected, an exhaust system running all weekend every weekend for no reason would have become a problem for the mathematical computing software company, causing excessive wear and tear, wasting energy, and producing unnecessary greenhouse gas emissions.

Aerial view of the MathWorks campus.
“MathWorks is taking serious action on climate change,” Petersen said. “We’re committed to decarbonizing our operations and minimizing our impact on the environment.” Operating MathWorks buildings efficiently is essential to achieving this goal. The company must also balance environmental savings with employee comfort, Petersen pointed out.
MathWorks is in good company. Clockworks Analytics has enterprise clients across the United States and around the world seeking predictive insights into the large facilities they operate, catching problems before they result in long-term energy waste or require major repairs. Uncovering issues’ possible causes saves the building owners time, money, and energy.
Taming the Monster
Every building resembles Dr. Frankenstein’s monster, even brand-new ones. “There’s no standard air conditioning system, boiler system, or air handler,” Kleindienst pointed out. “We’ve been doing this for 10 years and still run across new air handler configurations we’ve never seen before. Such systems get built from scratch based on the building’s size and needs. Massive air handlers are usually customized,” she said.
Clockworks Analytics starts by creating a digital twin of the client’s building. Larger facilities typically have computerized building automation systems that control air handlers, chillers, boilers, and other equipment. “These systems have to measure temperatures and pressures. They have commands and setpoints,” Kleindienst said.
Clockworks Analytics software sits on top of the existing building automation system and pulls data from it. The company’s engineers use machine learning to automatically classify some of this data, easing the client onboarding process, and is investing in development to increase the amount of automation. The data is then sent into a secure cloud at regular intervals. “The company also stores the data, which doesn’t generally happen with building automation systems,” Kleindienst said.
Every day, week, and calendar month, Clockworks Analytics uses MATLAB for fault detection and diagnostics. “Many people I know mainly use MATLAB for scripting, but we do a lot of object-oriented programming in it,” Kleindienst said. “We have the most extensive information model in the industry that allows for the scalable modeling of unique system configurations and operation, including a large set of classes, types, and properties: a zone class, an air handler class, a chiller class, the interrelationships between equipment and the mechanical, and control parameters that determine how it operates.”
Clockworks Analytics starts by creating a digital twin of the client’s building. Larger facilities typically have computerized building automation systems that control air handlers, chillers, boilers, and other equipment.
The company bundles this extensive library of diagnostics, supporting classes, and supporting functions into a dynamic-link library (DLL) deployed on their website. Each queue of diagnostics calls the DLL. Clockworks Analytics mostly relies on white-box modeling—expert systems, engineering equations, and logical statements—for their best-in-class diagnostics.
“We chose MATLAB because we have mechanical engineers coding the diagnostics, not software engineers,” Kleindienst said. “We wanted to be able to hire mechanical engineers with domain knowledge for the job. Our engineers leverage the rich base of MATLAB calculation tools without having to become traditional programmers.”
Over the past decade, cloud storage spurred significant growth in the buildings diagnostics industry. New companies emerged to try and fill in the gaps. Kleindienst observed that having thorough and detailed diagnostic libraries sets Clockworks Analytics apart from their competitors.
The MathWorks Apple Hill campus is a case in point. A newly constructed building recently went through commissioning, a systematic process to check that the facility operates the way its owner expects. FDD flagged multiple issues, including areas that didn’t heat to the right temperature.
Taking Aim at Emissions
Sustainability professionals frequently talk about low-hanging fruit, the changes that make noticeable differences right away, often environmentally and financially. Kleindienst recalled that an early Clockworks Analytics client had a large laboratory building with a cooling valve stuck open in winter, forcing their heating valve to compensate. Simultaneous heating and cooling wasted around $20,000 each month until Clockworks Analytics uncovered the issue.
Their analytics engine still identifies major, wasteful issues for clients, but Kleindienst has seen the building diagnostics industry gain a more nuanced appreciation for analytics’ value over the last 10 years.
“Now the approach is about running a building well,” she said. “Building owners began asking new questions: ‘How can I use this technology to make my facilities team efficient? How can I respond to fewer hot and cold calls? How can I catch something before it breaks and one of my manufacturing lines goes down? How much carbon can this save me?’”
Clockworks Analytics mainly works with clients that operate large buildings such as hospitals, labs, and universities. Buildings accounted for 36 percent of global energy demand and 37 percent of energy-related CO2 emissions in 2020, according to the Global Alliance for Buildings and Construction, a United Nations program.
In the US building sector, most emissions are indirect, meaning power producers burn fossil fuels offsite to generate electricity for heating, air conditioning, lighting, and other operations. The remaining building emissions come from direct onsite, fossil-fuel combustion.
MathWorks is targeting both indirect and direct emissions. The company has 33 global offices, including two neighboring campuses in Natick: Apple Hill and Lakeside. Combined, these two campuses are about 111,000 square meters (1.2 million square feet), with capacity for 4,000 employees.
The numerous environmental measures at MathWorks include 114 electric vehicle charging spots, a new data center for the Lakeside campus that minimizes power usage, and converting lighting to LED. Additionally, seven solar arrays on the Natick campuses produce nearly two million kilowatt hours annually.
“As a part of doing business we’re going to emit carbon, but we’re trying to reduce it wherever we can,” Petersen said.
MathWorks is a growing business, so it’s increasingly important to use fewer resources and continue shrinking the company’s environmental footprint. Fault detection and diagnostics has become a vital tool for identifying opportunities to reduce energy usage as well as carbon emissions while ensuring a comfortable climate for employees.
Taking a Proactive Approach
An analytics engine enables building managers to address problems as soon as they occur, rather than wait to notice them. Organizations like MathWorks that embrace this sophisticated approach, called continuous commissioning, recognize its advantages.
If a Clockworks Analytics client has a unique building system that the company hasn’t encountered before, their team can write an expanded diagnostic. The team also collaborates with clients on dialing in FDD for them, transforming a firehose of information into a welcome water fountain. “The software synthesizes each issue into a report, often for a single piece of equipment,” Kleindienst said.
“These reports are output with plain English notes,” added Kleindienst. “Like ‘Problem: The air handler’s supply temperature isn’t following its setpoint.' The report would also indicate why we think that’s happening, how much money it could be costing in wasted energy, and some possible causes.”
Even with root-cause diagnostics in hand, clients still need professionals onsite to investigate and correct the issue, like when the MathWorks HVAC team received a report about the kitchen exhaust system running all weekend unnecessarily. “That was just one of the many times FDD illuminated a potentially insidious issue for the company,” Petersen said. Next, MathWorks plans to bring Clockworks Analytics software-as-a-service to their Lakeside campus.
“No matter the age of the building, fault detection and diagnostics has come in handy,” Petersen said. “You don’t need to wait five or 10 years to implement it. FDD will find something right away. Then you can nip those problems in the bud.”
MATLAB and Simulink for Startups
More than 7,000 startups just like this one are accessing low-cost tools plus MathWorks engineering support and discounted training.
Read Other Stories
Green Technology / Control Systems
Hydrogen Fuel Cells Reduce CO2 Emissions
Electrifying Commercial Vehicles with Hydrogen Fuel Cells
Green Technology / Control Systems
Containing the Power of the Sun
The Path to Carbon Independence Through Nuclear Fusion
Green Technology
Energy Storage for a Renewable-Powered World
Creative Solutions Provide Power Grid Resilience for Green Energy